Explore
Data Explore lets you interactively analyze any query result or table data. It automatically classifies columns as dimensions or measures, provides filtering and aggregation controls, and renders charts in real time. All processing happens client-side, so there are no additional database queries during exploration (except when drilling into related tables).
Opening Explore
Section titled “Opening Explore”There are two ways to open the Explore panel:
- From the data grid: Click the telescope icon in the grid toolbar on any query result or table data.
- From the DB Explorer: Right-click a table and select Explore. You’ll be prompted for a row limit, then DBCode queries the table and opens the panel.

Layout
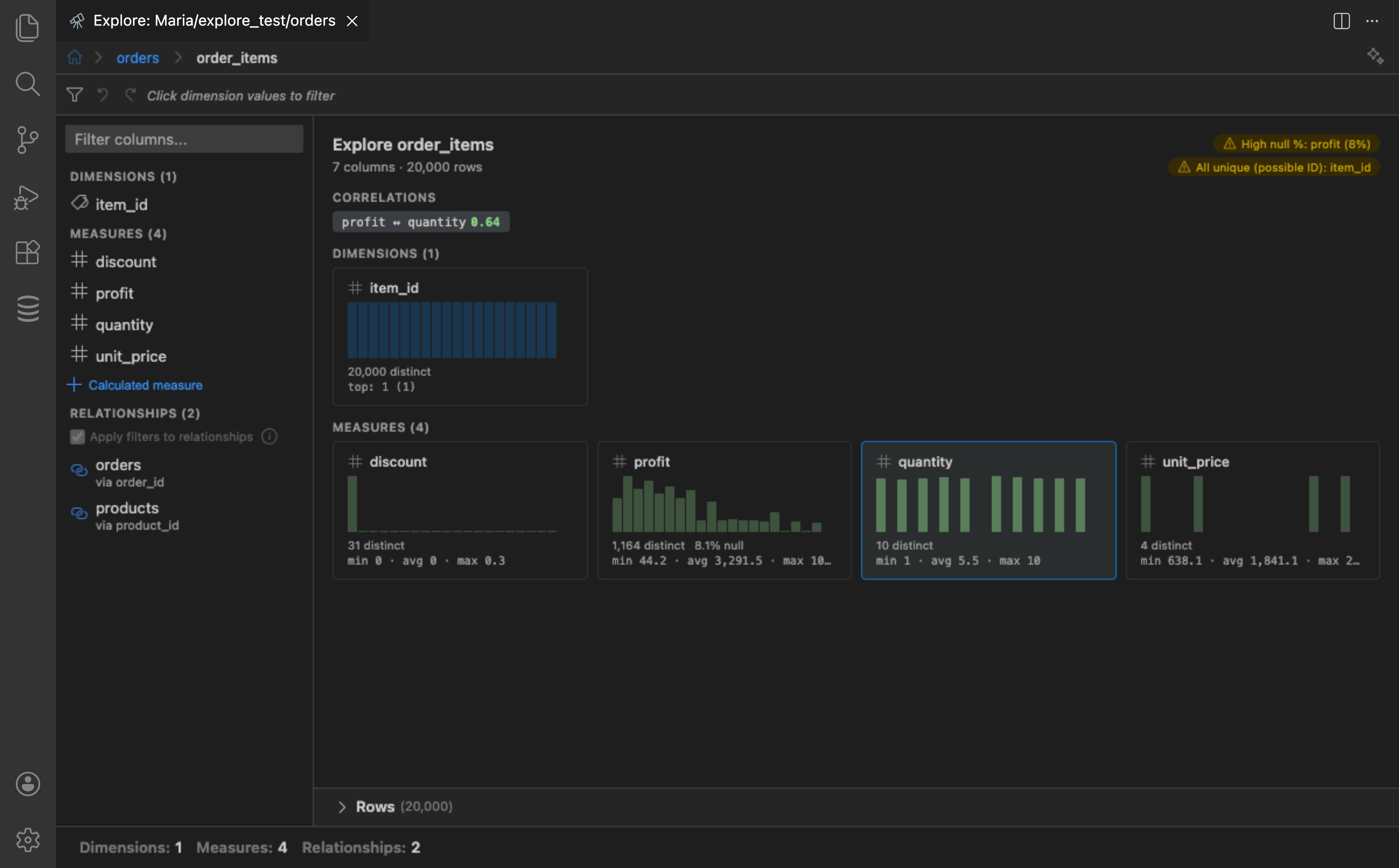
Section titled “Layout”The Explore panel is organized into several areas:
- Breadcrumb bar: At the top, shows the current drill path with the table name and active filters. Each segment is clickable for back-navigation. The AI assist toggle is also here.
- Filter bar: Below the breadcrumbs, displays all active filters as removable chips with undo/redo buttons.
- Left sidebar: Columns grouped into Dimensions, Measures, and Relationships. Click a column to select it. The sidebar width is adjustable by dragging the resize handle.
- Center area: Shows an overview of all columns initially. When a column is selected, shows value frequencies (for dimensions) or statistics and histograms (for measures). When a measure is added, charts appear above the detail view.
- Row preview: A collapsible panel at the bottom of the center area showing filtered rows in a data grid.
- Status bar: Bottom bar showing dimension, measure, relationship, and filter counts.

Column Overview
Section titled “Column Overview”When no column is selected, the overview page shows a card grid where each column is represented as a card containing:
- Column name with a type icon
- A mini sparkline histogram showing the value distribution
- Distinct count and null percentage
- A quick stat line (min/avg/max for measures, top value for dimensions)
The overview also highlights data quality alerts (columns with high null rates, constant values, or all-unique values) and shows correlations between measures with r-values.
Click any card to select that column and see its detail view.
Column Classification
Section titled “Column Classification”DBCode automatically classifies columns into two categories:
- Dimensions (categorical): Strings, booleans, dates, enums, and numeric columns detected as categorical via name heuristics (
_id,_code,_typesuffixes), FK metadata, or low cardinality. - Measures (numeric): Integers, floats, decimals, and money types suitable for aggregation. Detected IDs and foreign keys are excluded.
Filtering
Section titled “Filtering”Dimension Filters
Section titled “Dimension Filters”Click any value in the frequency list to add it as a filter. Multiple values can be selected. Active filters appear as removable chips in the filter bar at the top.
- Null values appear as “(null)” and are filterable like any other value
- A search box lets you filter the displayed frequency bars by substring (visual only, does not affect data filters)

Date Filters
Section titled “Date Filters”Date columns are automatically bucketed by granularity. Use the granularity picker to choose from Year, Quarter, Month, Week, Day, or a custom From/To date range. Selecting a granularity re-buckets the values and clears any previous date filters.

Measure Filters
Section titled “Measure Filters”Select a measure to see a range slider with a histogram backdrop. Drag the handles or edit the min/max inputs directly to filter to a numeric range.
Filter Bar
Section titled “Filter Bar”All active filters are shown as chips in a persistent bar below the breadcrumbs. Each chip is removable. Undo/redo buttons (up to 50 states) let you step back through filter changes.
Aggregation
Section titled “Aggregation”Select one or more measures and choose an aggregation function for each:
| Function | Description |
|---|---|
| Sum | Total of all values |
| Average | Mean value |
| Min | Minimum value |
| Max | Maximum value |
| Count | Number of non-null values |
| Distinct | Number of unique values |
Toggle between Total (single aggregate) and By value (grouped by the selected dimension) using the toolbar button.
Chart Types
Section titled “Chart Types”The chart toolbar offers the following visualization types:
| Type | Best For |
|---|---|
| Bar | Comparing categories |
| Horizontal Bar | Long category labels |
| Line | Trends over time |
| Area | Cumulative trends |
| Pie | Proportions of a whole |
| Donut | Proportions with a center label |
| Scatter | Relationships between two measures |


Chart Toolbar Options
Section titled “Chart Toolbar Options”The chart toolbar provides controls for customizing the visualization:
- Chart / Pivot: Switch between chart view and pivot table view
- Stacked: Stack series on top of each other (bar, area)
- Combined / Split: Overlay multiple measures on one chart or render them separately (requires multiple measures)
- Dual Axis: Use separate Y-axes for different measures (requires combined mode)
- Trend line: Select from a dropdown: None, Linear regression, MA-3, MA-5, or MA-7
- Split by: Add a second dimension for sub-grouping (see below)
- Total: Toggle between total aggregate and grouped-by-dimension view
- Labels: Show data values on chart elements
- Cumulative: Transform values into running totals
- Other: When Top N is active, aggregate remaining values into an “Other” entry
Chart Color Themes
Section titled “Chart Color Themes”Click the palette icon in the chart toolbar to choose from six color themes:
| Theme | Description |
|---|---|
| Connection | Shades derived from the connection’s highlight color (default) |
| Editor | Shades derived from the editor’s primary accent color |
| Vivid | Bold, saturated, high-contrast palette |
| Ocean | Blues, teals, and cyans |
| Warm | Ambers, reds, and corals |
| Neon | Electric, bright colors |
The selected theme is remembered across sessions.

Split By (Multi-Dimension Grouping)
Section titled “Split By (Multi-Dimension Grouping)”Use the Split by dropdown to add a second dimension for sub-grouping. For example, group sales by month and split by region. The second dimension is limited to the top N values to keep charts readable. If the second dimension is a date column, a granularity picker appears to control date bucketing.
When a second dimension is active, you can switch to a Pivot Table view that renders a cross-tab grid with row and column totals.

Statistics
Section titled “Statistics”When a measure field is selected, the detail view shows a summary grid with:
- Sum, Average, Median, Standard Deviation
- Min, Max, p25, p75
- Count, Distinct Count, Null Count, Variance
A distribution histogram (~15-20 bins) is also displayed.

Calculated Measures
Section titled “Calculated Measures”Click the + button in the Measures section of the sidebar to create a calculated measure. Enter an expression using column names (e.g., price * quantity). Autocomplete suggestions are provided as you type.

Row Preview
Section titled “Row Preview”The Rows section at the bottom of the center area can be expanded to show the current filtered rows in a data grid. When exploring a table (not a raw query), the row preview includes a SQL panel that shows the generated SQL for the current exploration state, with options to open the SQL in the editor or execute it directly.

Chart Interaction
Section titled “Chart Interaction”Clicking a chart data point toggles a filter for that value, allowing you to drill into a specific category and see how it affects the rest of the exploration.
Sort and Top N
Section titled “Sort and Top N”- Sort: Order values by count (ascending/descending), alphabetically (A-Z, Z-A), or chronologically for date dimensions
- Top N: Limit the display to the top 5, 10, 20, or 50 values. Remaining values are collapsed into an “Other” entry when the Other toggle is active.
FK Drill-Down
Section titled “FK Drill-Down”When foreign key relationships are detected (or inferred), they appear in the sidebar under Relationships. Click a relationship to drill into the related table, carrying the current filter context.
- An Apply filters to relationships checkbox controls whether the drill uses only filtered rows or all rows
- The breadcrumb bar tracks the full drill path, and each segment is clickable for back-navigation
- Column definitions and relationship metadata are preserved at each level

AI Insights
Section titled “AI Insights”Click the sparkle icon in the breadcrumb bar to open the AI assist panel. DBCode sends a compact summary of your data (column types, cardinality, top values, null rates, correlations) to your configured AI provider and returns:
- Insights: Observations about your data
- Suggested actions: Clickable buttons that apply exploration actions (select fields, add filters, set measures, drill into relationships)
No raw data rows are sent to the AI provider. Summary data (column types, value distributions, null rates, some distinct values) is sent. You can view exactly what is sent by clicking the Summary Data link in the AI assist panel.
